Blueprint for Growth in European Digital Infrastructure
First financial-grade market intelligence platform
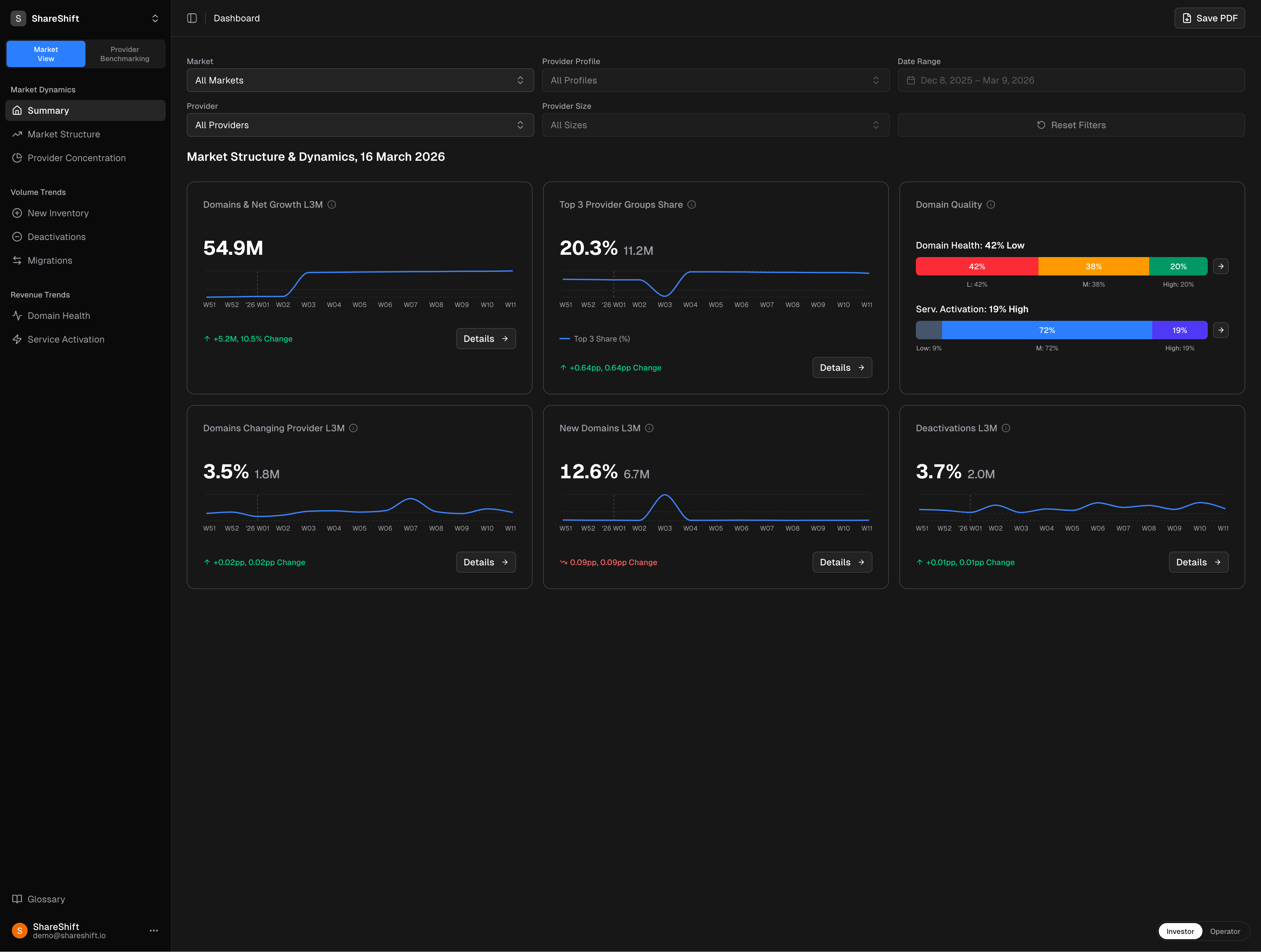
We convert raw data into irrefutable commercial truth.

Guessing is not a viable M&A strategy
Polished pitch decks sell the past. ShareShift delivers the live trend and the objective context. With our Acquisition Velocity, you instantly spot the assets worth a premium multiple: rising stars and agile challengers stealing demand from stagnant incumbents.
Take guesswork out of the boardroom with ShareShift.
Top 20 European Hosting Brands — Acquisition Share vs Market Share
Our Approach
3 Pillars of Commercial Integrity
ShareShift tracks
and 1,500+ other European Domain, Hosting, MSP, ISP, Telco and Technology providers
Sovereign Intelligence.
Zero Data Leakage.
European digital infrastructure requires European discretion. While US-centric data platforms pipe your search queries into global AI models, ShareShift guarantees absolute structural confidentiality. We collect, analyze and store data entirely within EU borders.
Built in Europe. Served from Europe.
Domain Growth L3M %